先上網卡數據采集腳本,這個基本上是最大的坑,因為一些數據的類型不正確會導致no datapoint的錯誤,真是令人抓狂,注意其中幾個key的值必須是int或者float類型,如果你不慎寫成了string,那就麻煩了,其他的tag是string類型。
另外數據采集時間間隔一般就是10秒,這是潛規則,大家都懂。
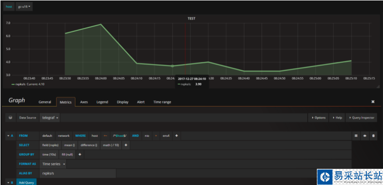
有圖有真相

#! /usr/bin/env python#-*- coding:utf-8 -*- import osimport arrowimport timefrom time import sleepfrom influxdb import InfluxDBClient client = InfluxDBClient('localhost', 8086, 'root', '', 'telegraf') while True: if int(time.time())%10 == 0: cmd = 'cat /proc/net/dev|grep "ens4"' rawline = os.popen(cmd).read().strip() rxbytes = int(rawline.split()[1]) txbytes = int(rawline.split()[9]) rxpks = int(rawline.split()[2]) txpks = int(rawline.split()[10]) now = str(arrow.now()).split('.')[0] + 'Z' print time.time(), rxbytes,txbytes,rxpks,txpks json_body = [ { "measurement": "network", "tags": { "host": "gc-u16", "nio": "ens4" }, #"time": now, "fields": { "rxbytes": rxbytes, "txbytes": txbytes, "rxpks": rxpks, "txpks": txpks } } ] client.write_points(json_body) sleep(1)運行腳本,查看influxdb數據,至于后臺+獨立線程這些東西就見仁見智了

然后配置圖形,這個就簡單了,只要你數據沒寫錯,基本上grafana都能采集到,這里忽略配置數據源創建dashboard和表格等亂七八糟的,直接上配置的sql圖形,大致就是這樣吧

總結
以上就是這篇文章的全部內容了,希望本文的內容對大家的學習或者工作具有一定的參考學習價值,謝謝大家對武林站長站的支持。如果你想了解更多相關內容請查看下面相關鏈接
新聞熱點
疑難解答